….
Die Web-Software für Fahrpersonal und Fuhrpark
TachoGate ist eine Web-Software mit dem Fokus auf Lenk- und Ruhezeiten, Terminüberwachung, Zeitmanagement und Führerscheinkontrolle. Alle Dateien und Daten werden in Deutschland gemäß der gesetzlichen Anforderungen gespeichert und archiviert. Selbstverständlich ist der Datenschutz essentiell und wird über die Maßen abgedeckt. Die TachoGate Software teilt sich in zwei wesentliche Bestandteile auf, die wir VERA und DOKO nennen. Die TachoGate Software ist mit Sicherheit auch zu Ihrer Telematik-Lösung kompatibel.
VERA verarbeitet Daten der Fahrerkarten und des digitalen Tachographen inkl. einer elektronischen Führerscheinkontrolle – DOKO ist eine elektronische Führerscheinkontrolle.
Sowohl für VERA als auch für DOKO bieten wir eine kostenlose TachoGate App für die elektronische Führerscheinkontrolle an.
Für Unternehmen mit und ohne aufzeichnungspflichtigen Fahrzeugen und Fahrpersonal mit und ohne Fahrerkarten:
VERA bietet die Funktionen der Speicherung, Archivierung und Auswertung von Daten der Fahrerkarten und die der digitalen Tachographen sowie einer manuellen und elektronischen Führerscheinkontrolle.
Für Unternehmen, deren Personal unternehmenseigene Fahrzeuge bewegen und dafür im Besitz einer gültigen Fahrerlaubnis sein müssen:
DOKO bietet die Funktion einer elektronischen Führerscheinkontrolle – weitere Funktionen folgen.
VERA...
…ist ein Bestandteil der TachoGate Software und bietet folgende Leistungen:
Adminbereich
- Benutzer können ohne Limit angelegt werden
- Berechtigungsprofile können angelegt und den Benutzern zugewiesen werden
- Niederlassungen mit eigenen Zeitzonen und Verstoßprofilen können angelegt werden
- ...
Fahrerkarten-Dateien speichern, archivieren und auswerten
- Stammdaten werden automatisch angelegt und können erweitert werden
- Termine und Auffälligkeiten werden übersichtlich angezeigt
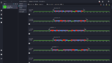
- Aktivitäten, Schichten und Verstöße werden grafisch und als Liste dargestellt
- Verschiedene Berichte können erstellt, gedruckt oder exportiert werden
- ...
Tachographen-Dateien speichern, archivieren und auswerten
- Stammdaten werden automatisch angelegt und können erweitert werden
- Termine und Auffälligkeiten werden übersichtlich angezeigt
- Aktivitäten werden grafisch und als Liste dargestellt
- Verschiedene Berichte können erstellt, gedruckt oder exportiert werden
- Geschwindigkeiten werden dargestellt
- ...
Führerscheinkontrolle - manuell und elektronisch
- Eine manuelle Führerscheinkontrolle kann per Mausklick dürchgeführt werden
- Eine elektronische Führerscheinkontrolle wird mittels NFC-Tag durchgeführt
- Berichte über die Historie können erstellt, gedruckt oder exportiert werden
- Fahrpersonal ohne Fahrerkarte kann manuell angelegt werden
- ...
DOKO...
…ist ein Bestandteil der TachoGate Software und bietet folgende Leistungen:
Führerscheinkontrolle
- Fahrpersonal und Führerschein wird händisch angelegt
- Eine Sichtkontrolle kann per Klick durchgeführt werden
- Eine elektronische Führerscheinkontrolle wird mittels NFC-Tag durchgeführt
- Berichte über die Historie können erstellt, gedruckt oder exportiert werden
- Termine werden übersichtlich angezeigt
- ...
TachoGate App
- Führerscheinkontrolle wird per NFC Technologie durchgeführt
- Es werden keine personenbezogenen Daten übermittelt







